회사 내 AWS 인프라 환경에 대한 보안 강화 프로젝트에 투입된 이후, 정신없이 바빠졌다. 일주일에 한 번씩은 꼭 12시 넘어서 집에 들어왔던 것 같다. 개인적으로 하고 있던 공부도 거의 놓게 되고, 그 시간에는 회사 일을 위한 공부를 하게 되었다.
어쩌다 보니 휴가 날에 월간 회고를 작성하게 되는 것 같다.
7, 8월 목표
🖥️ Computer Science: 전공 챙기기
Kubernetes in Action
- 14장부터 18장까지 읽어서 책을 다 읽었다!
- 사내 스터디에서 했던 앞부분은 진짜 기본적인 내용이었음을 알게 되었다. 오히려 뒷부분을 살펴보니 실무에서 필요한 내용들이 많이 나와서, 읽고 나니 많은 도움이 되었다.
- 유명한 책이라던데, Kubernetes 를 제대로 공부해보고 싶다면 추천해드리고 싶은 책이다.
- 2판이 나왔지만 아직 번역본이 없다고 한다.
- 읽었던 내용은 블로그에 이미 잘 정리되어 있다.
- 수정 사항이 생기면 블로그는 업데이트 하지 않을 생각이다... 티스토리가 마크다운으로 글 쓰는 것을 허용은 해주지만 내 블로그 테마가 마크다운과 안 어울린다. Github 에서 보면 훨씬 낫다.
GitHub - calofmijuck/kubernetes-in-action: Kubernetes in Action 책 읽고 정리하기
Kubernetes in Action 책 읽고 정리하기. Contribute to calofmijuck/kubernetes-in-action development by creating an account on GitHub.
github.com
Go 언어 스터디
- 스터디가 종강했다! 프로젝트도 잘 마무리한 것 같아서 마음이 편하다.
- 마지막 날에는 미니 해커톤처럼 회사에 다들 모여서 새벽까지 개발했다. ㅋㅋ 야식이 맛있었다.
- 다른 팀 중에서는 Waiter 라는 Slack 봇을 만들었는데, 이름에서 유추할 수 있는 것처럼 점심/저녁 식사나 커피를 주문할 때 Thread 에 적지 않고 간편한 UI 를 제공해 메뉴를 추가/제거할 수 있게 해주는 봇이다. 이 스터디를 통해 나온 프로젝트 중 사람들의 활용도가 가장 높으며 사람들의 수많은 관심을 매일 받고 있다.
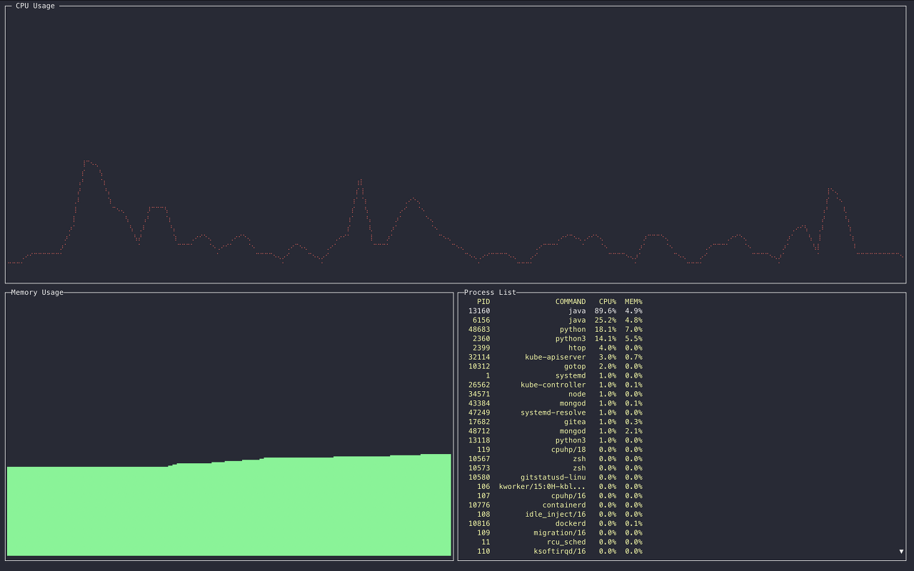
- 내가 했던 프로젝트는 gotop 이라는 프로젝트로, 리눅스 명령어 top 을 Go 로 구현한 것이다. 그렇다고 해서 완전히 top 이랑 동일하지는 않고, 어느 정도 GUI 를 만드려고 했다.

- 기본적으로 CPU, Memory Usage 를 보여주고, 프로세스 목록을 보여준다. 키보드에서 1 을 누르면 CPU 각 코어별 사용률을 보여주도록 변경되고, 방향키를 이용해 프로세스 목록을 살펴볼 수 있으며, K 를 누르면 프로세스 kill 도 가능하다.
- Terminal 에서 실행하는 툴이긴 하지만 반응형이다. CPU/Memory 그래프가 Terminal 사이즈에 반응하도록 구현했다.
- 보기엔 간단해 보이지만 생각보다 이슈가 많아서 약~간의 엔지니어링이 필요하긴 했다.
- 특히 gotop 을 실행하면 CPU 사용률이 코어별로 돌아가면서 100%를 찍는 문제가 있었다...

같이 죽어버린 gotop - 그래서 pprof 라는 go 프로파일러를 돌려서 어디서 이렇게 자원을 많이 소모하는지 확인하기로 했고,

chanrecv ... - 확인해보니 키보드 이벤트와 1초마다 UI 업데이트하는 동작을 channel 로 하고 있어서 문제가 생긴 것이었다. 그래서 그냥 goroutine 으로 돌려버렸더니 더 이상 CPU 가 뛰지 않았다.
- 만들긴 했지만 얼마나 쓸지는 잘 모르겠다. ㅎㅎ
GitHub - sunghun7511/gotop: Gotop is a resource monitoring tool written by Go 🚀
Gotop is a resource monitoring tool written by Go 🚀 - GitHub - sunghun7511/gotop: Gotop is a resource monitoring tool written by Go 🚀
github.com
AWS
- 회사 일 자체가 AWS 이다보니, 자연스럽게 공부를 많이 하게 되었다.
- IAM 다루는 것도 훨씬 능숙해졌고, 클라우드 환경 상에서 로깅/모니터링 환경을 구성하고, DDoS 등 인프라의 인스턴스에 대한 방어를 어느 정도 구축할 수 있게 되었고, 데이터를 암호화해서 보호하는 방법을 알게 되었다.
- 지금 당장이라도 highly available, fully scalable 하면서 보안도 고려된 서비스를 AWS 에서 구축할 수 있을 것 같다. 나도 이제 클라우드 마스터! (가 될 수 있을 것 같다)
- 원래는 강의를 다 들으려고 했으나, 오히려 공식 문서와 더 친하게 지냈던 것 같다. 강의는 9월 중으로 다 들어볼 계획이다. (Kubernetes 공부가 끝났으니까!)
- 한 가지 놀라운 점은, 학교에서 웹 개발 프로젝트 수업 (소개원실) 들을 때는 AWS 공식 문서를 봐도 무슨 소리인지 이해를 못했는데, 이제는 공식 문서가 읽힌다는 점이다. 역시 maturity 라는게 중요함을 다시 느낀다. 이는 책을 읽을 때도 마찬가지인데, 책을 펴서 읽는데 이해가 안 된다? 그러면 책을 덮고 그 분야에 대한 maturity 를 더 쌓고 돌아와야 한다. (나는 이를 수학 책 읽을 때 많이 느끼는 편이었다.) AWS maturity 가 많이 올라갔음을 느꼈다.
- 이것 때문에 회사에서 Security Engineer 라고 놀림(?) 받는다.
그 외
들으려고 했던 컨퍼런스나, 공부하려고 했던 네트워크 이론은 거의 손대지 못했다. 이제 Kubernetes 를 다 했으니 AWS 강의에 집중하고 그거 다 하면 다른 쪽 공부를 더 할 수 있지 않을까 싶다.
📚 독서: 교양을 쌓아요
과 동기이자 훈련소 동기인 지인의 권유로 밀리의 서재 첫 달 무료 구독을 시작하고, 읽고 싶은 책을 마음껏 골라 읽을 수 있게 되었다. 1달 무료 체험이 끝나는 날, 바로 1년 구독을 결제했다. 10만 원이었던 것 같은데, 단순 계산으로도 10만 원 정도 책 읽는 일은 정말 쉬울 것 같다 ㅋㅋ 사실 책에서 얻는 가치는 분명 10만원 이상일 것이기 때문에 그리 고민하지 않았다.
이 책은 종이 책으로 읽었다.
- Justice: What's the Right Thing to Do? by Michael Sandal
이하는 밀리의 서재에서 읽은 책이다.
- 지적 대화를 위한 넓고 얕은 지식 1
- 지적 대화를 위한 넓고 얕은 지식 2
- 지적 대화를 위한 넓고 얕은 지식 0
- 진짜 쓸모 있는 영어회화, 서메리
- 클래식은 처음이라, 조현영
- 수학 잘하는 아이는 이렇게 공부합니다, 류승재
분명 2021년 시작할 때는 한 달에 2권씩 읽기로 했는데 목표를 너무 낮게 잡았나 보다.
밀리의 서재 쓰고 나니 느낀 장점은, 종이 책을 들고 다니지 않아도 돼서 가방이 가볍다는 점이다. 그리고 지하철에서 종이 책을 들고 있으면 펼쳐서 봐야 하기 때문에 살짝 불편한 감이 있었는데, 휴대폰으로 봐서 편하다. 또 짬 내서 책 보는 시간이 많아졌다. 예를 들어 아침을 먹을 때 책을 볼 수 있다. 종이 책이라면 책받침에 고정해야 하고 페이지를 넘겨야 하는데, 이북은 탭 한 번으로 페이지가 넘어간다. 꿀이다. 책 좋아하고, 한 달에 한 권씩 볼 자신이 있다면 1년 구독을 추천한다.
🎹 피아노: 분주한 일상 속 쉬어가기
일이 힘들면 피아노를 친다. 회사에 피아노가 있어서 자주 치는데, 회사 분들은 아시겠지만 그날 기분에 따라 치는 곡의 분위기가 바뀐다 ㅋㅋ
- 어느새 체르니 40이 끝났다. 체르니 50을 사서 연습 중인데 40이랑은 또 다른 another level 인 것 같다. 이거 내가 할 수 있는 거 맞나 하는 고민이 들지만 천천히 연습하다 보면 언젠가 되겠지 하는 마인드로 하고 있다.
- 계속 체르니에 집중하다 보니 작품을 많이 못 치고 있는데 여전히 기본에 충실하자는 생각이라, 치고 싶은 곡만 쌓여 간다.
- 대표적으로 쇼팽 4개의 스케르초와 4개의 발라드와 연습곡 전체를 다 치고 싶지만...! (테크닉적으로 무리인 것과 별개로) 일단은 현재 레슨 중인 쇼팽 소나타 3번 1악장 (어려움) 만 하기로 했다.
- 얼마 전에 쇼팽 스케르초 1번을 연습하는데, 반복되는 부분이 많아서 코다 부분과 약 4페이지 정도의 메인 Theme 부분만 연습하면 곡 전체를 어찌어찌 칠 수는 있겠다고 판단했다. 근데 그 메인 Theme 이 매우 어렵다... 천천히 연습하면 난해하고, 빠르게 하자니 손이 안 따라주고, 일단 내 손이 너무 작다. ㅠㅠ
- 처음 연습할 때는 2시간 동안 2줄만 반복 연습했다. 아마 집에 피아노가 있어서 집에서 이러고 있었으면 혼났겠지?
기타 등등 사는 이야기
- 일이 얼마나 바빴냐면, 코로나 잔여 백신 예약에 성공했는데도, 일을 해야겠어서 취소했다. 물론 나중에 좀 한가할 때 잔여 백신 예약에 한 번 더 성공해서 그때는 맞으러 갔다. 그리고 맞은 날도 금요일이었다. 오후 반차 쓰고 나와서 맞긴 했지만, 나는 백신 휴가 따위 쓰지 않는다. 일 해야 한다. 그래서 맞고 와서 재택 했다. ㅋㅋㅋㅋㅋ
- 근데 6월 회고 글을 보니 일을 꽤 많이 한 것 같은 느낌이 든다고 적혀있는데, 이 정도면 계속 일만 했나 싶다. 워커홀릭이 되어버렸다.
- 쉬고 싶다. 근데 쉬면 안 될 것 같아서 여름휴가도 가지 않았다. 그냥 이대로 추석까지 존버할 생각이다. (살려주세요)
- 요즘 들어 주변에서 연애 좀 하라는 얘기가 많이 들린다. 일요일에 피아노 연습하러 갔더니, 원장님이 왜 데이트 안 하고 연습하러 왔냐고 하셨다...
- 게임하고 싶다. 근데 할 게임이 없다. 그리고 게임하는 것보다 보는 게 더 재미있는 것 같기도 하고...
- Todoist 라는 할 일 관리 앱을 사용해서 Todo-list 를 작성하고 관리하고 있다. 할 일 추가하고, check 하면서 달성해 나가는 재미가 쏠쏠하다. Free 버전을 쓰다가 프로젝트 개수가 적은게 맘에 들지 않아 1년 결제했다.

- 피아니스트 조성진 씨께서 새로운 앨범을 내셨다. 쇼팽 스케르초 하루에 한 번씩 듣고 있다!
- 8월 1일에는 피아니스트 디미트리 쉬시킨 씨께서 내한하셔서 예술의 전당에서 공연을 보고 왔다. 2층이라 잘 안보여서 아쉬웠다...
다음 달에도 열심히 살아야지!
'Life > Pause and Ponder' 카테고리의 다른 글
| 2021 Year Review (1) | 2021.12.31 |
|---|---|
| 2021 November ~ December (0) | 2021.12.31 |
| 2021 September ~ October (0) | 2021.11.02 |
| 2021 June (0) | 2021.07.05 |
| 2021 April ~ May (0) | 2021.05.30 |
| 2021 February ~ March (2) | 2021.04.05 |
댓글